储能项目
整体评估步骤

用电负荷
用电负荷包括分时电量、工作天数&自定义用电量、分时时段~电价三大项数据,数据确认后点击“开始用电评估”按钮进行负载分析

分时电量
分时电量中包括用电数据以及容量数据的维护。用电数据可以通过电费单识别、标准表格导入、负荷点表上传、PowSensor数据对接以及在线录入五种方式进行获取
1)电费单识别
- 点击 电费单识别 按钮弹出上传弹窗,上传电费单文件


- 电费单文件上传后自动解析识别,页面弹出弹窗展示识别结果

a)若存在月份匹配有误,直接拖动左侧边框中的文件至实际月份下;
b)右侧容量、电量、电价数据直接识别解析后展示,若识别有误支持手动修改;
c)点击保存按钮,保存电费单识别结果数据;
d)点击 "□" 进行全屏查看;点击 "×" 按钮,退出电费单识别页面,回到用电负荷页面
- 退出电费单识别弹窗后,识别解析的电量、电价数据展示在右侧用户用电量模块;容量数据展示在下方容量输入框中

2)负荷点表上传
有负荷点表时,支持上传负荷点表文件,目前系统支持对pdf、xlsx、csv格式的文件进行识别解析;若存在部分月份负荷数据缺失,系统自动进行电量还原补全操作

- 点击 负荷点表上传 按钮,弹出负荷点表解析上传弹窗,上传负荷点表文件进行识别解析

- 负荷点表识别解析成功后,弹出弹窗展示识别解析结果

a)点击表号下拉框,支持多表号选择,可针对不同表号负荷数据填写对应的倍率
b)图表展示功率或电量原始数据,随表号以及倍率进行动态更新,可通过日期筛选框进行筛选查询
- 点击 确认 按钮,回到用电负荷页面,可在负荷点表曲线Tab下查看原始负荷数据

- 点击弹窗中的 识别规则修正 按钮 ,进入识别规则配置页面,对识别规则进行调整;若识别解析有误,可进入该页面进行规则修正


1)左侧展示原始上传数据,右侧展示识别规则配置
2)选择功率、电量、表号对应的列数据,选择后按所选列数据进行负荷还原解析

3)若存在功率、电量数据按时段横向多列展示时,支持添加有效点数据范围进行识别解析

4)若存在需要筛选部分行数据的,支持添加筛选行

- 配置某个文件的规则后,点击保存按钮,对应配置规则将应用于相似格式的文件中,无需针对相似格式文件进行重复配置
3)标准表格导入
支持使用标准表格导入功能进行电量数据导入,需要先下载标准表格模板,并在Excel中填写电量电价数据或负荷曲线数据后进行导入



4)PowSensor数据对接
支持对接PowMart系统,获取PowSensor负荷数据,并在页面进行展示查看

5)在线录入
点击 手动录入 按钮,支持手动对电量、容量、电价数据进行补全操作


工作天数&自定义用电量
1)工作天数
获取到企业周六、周日、法定节假日的休息情况,按实际情况填写。节假日天数支持手动调整。

- 点击 天数调整 按钮,弹出弹窗,可按实际情况调整节假日天数

2)自定义用电量
支持用户根据项目需要,自定义添加用电量数据

分时时段~电价
以图表的方式展示各月份下不同分时时段的电价情况,点击月份进行切换查看

1)分时时段
点击 查看明细 按钮,弹出分时时段展示弹窗,系统会根据项目所在地区给出相应的分时时段,如时段错误可自行更改。

2)分时电价
点击 查看明细 按钮,弹出分时电价展示弹窗,支持电费单识别、电价库选择、excel表格导入、自定义等多种方式。电费单识别和excel表格导入在“分时电量”进行操作,电价库可选择填写全年的电价或单个月的电价。

- 点击 开始用电评估 按钮,进行负载分析,右侧展示负载分析结果

- 点击 下一步 按钮,进入配储页面,进行配储分析
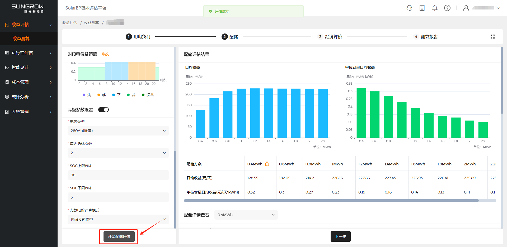
配储
配储页面中包括储能基本信息、配储方案、时段电价及策略以及高级参数设置四大项,通过设置配储基本参数信息,结合负荷消纳情况,进行配储方案分析,对比不同配储方案下的收益分析情况

- 配储方案 推荐,系统自动根据用电负荷生成配储推荐方案,支持用户手动修改

- 充放电策略 展示,系统自动生成不同地区的充放电策略,并在图表中进行展示查看

- 点击 修改 按钮 弹出弹窗,可根据项目实际情况调整充放电策略,支持框选批量修改

- 新增 高级参数设置 开关,默认关闭,点击展开具体参数内容,支持用户修改

- 点击 开始配储评估 按钮,进行配储评估,右侧展示配储评估结果,并进行最佳配储方案推荐

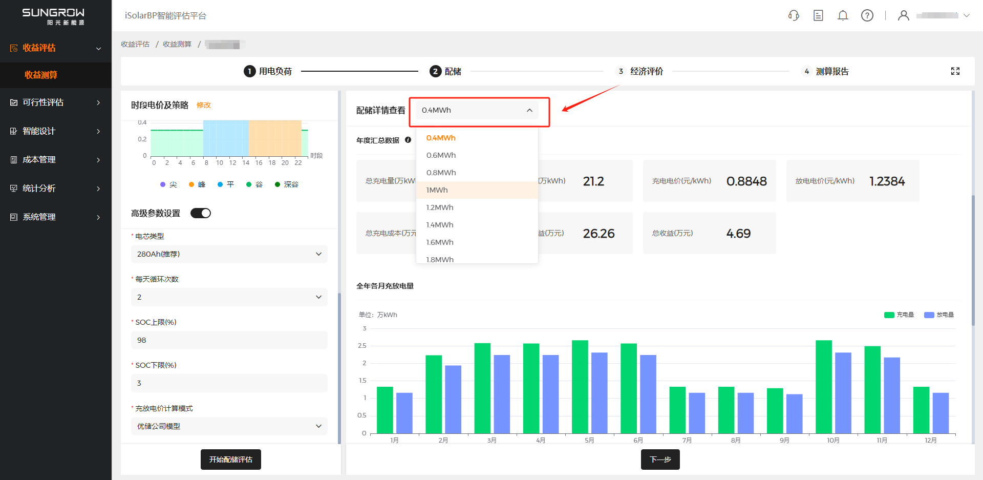
- 点击配储方案下拉框,可切换查看不同配储方案详情

- 点击 下一步 按钮,进入经济评价页面,进行经济分析
经济评价
经济评价页面支持EMC模式和客户自投两种商业模式,系统已预设了参数默认值,可根据项目实际情况进行调整。
EMC模式
EMC模式支持电价折扣和固定电价两种方式,如需设置详细参数可打开高级参数设置进行查看调整

客户自投模式
客户自投支持等额本息和等额本金两种还款方式,如需设置详细参数可打开高级参数设置进行查看调整

- 点击 开始经济评估 按钮,右侧展示经济评估结果,并结合经济分析结果推荐最佳配储方案

- 点击 切换方案 按钮,弹出弹窗,展示所有配储方案,可切换不同方案查看测算结果

- 点击 下一步 按钮,进入测算报告页面,在线查看测算报告
测算报告
测算完成后进行测算结果查看,并支持一键分享查看

- 导出财务测算一览表
测算报告页面点击 “导出表格” 导出可导出财务测算一览表,表中有“汇总数据”、“收益及减排”、“财务评价指标”等数据可供查看。

- 导出项目建议书
测算报告页面点击 “项目建议书” 后弹出弹窗,填写必要信息如公司名称等,点击 “生成项目建议书” 下载项目建议书。

- 一键分享
测算报告页面点击 “一键分享” 按钮后,自动复制分享链接,支持在浏览器或手机端直接打开查看
